Das ReVox B710 Tape Deck
Wollten
Sie auch schon wissen, wie es in einem B710 MK1 aussieht?
Hier ein paar Bilder der Innereien des B710 für technisch interessierte.

Ansicht von oben. Oben links ist die Mikroprozessorsteuerung,
oben rechts sind die Signalverarbeitungsplatinen,
oben in der Mitte der Trafo und das Netzteil, unten rechts die Steuerung der
Aussteuerungsanzeige,
unten links die Schalter und die Kapstanmotorensteuerung, unten in der Mitte
das Laufwerk.

Die Mikroprozessorsteeurung der B710 MK I. Man erkennt gut die Huckepack-Version
des Prozessors.
Beim B710 MKII wäre der Prozessor direkt auf der grossen Platine gesteckt.

Blick auf den Trafo und das Netzteil.

Die Signalverarbeitungsplatinen.
vlnr: Blindplatine, Oszillatorenplatine, Aufnahmeplatine, Wiedergabeplatine.

Quartzgenaue Kapstanmotorensteuerung.

Laufwerk von oben. Der grosse Solenoid (Zugmagnet) ist für die Anhebung
des Kopfträgers verantwortlich.

Platine der Aussteuerungsanzeige.

Frontansicht. Leider sind 3 der 4 Kipphebel abgebrochen.

Laufwerk von vorne.

Aussteuerungsanzeige von vorne. Es sind gut (oben, weiss) die einzelnen Dioden
der Anzeige sichtbar.

Bedienteil, Counter, abgebrochene Kipphebel.

Ansicht von unten, ohne Bodenblech.

Laufwerk von unten. Gut sichtbar die beiden Kapstanmotoren als Direktantriebsmotoren.
Die roten Treiberspuhlen sind gut zu sehen. Es sind deren 4 pro Motor.

Kapstansteuerung beider Motoren. Oben rechts der Quartz.

Laufwerk von hinten. Die
beiden versetzt montierten Kapstanmotoren. Die Achsen sind verschieden lang.

Kapstanschwungmasse wurde
entfernt. Hier zu sehen die Treiberplatine.

Die Schwungmasse von innen.
Der graue Teil ist ein Permanentmagnet, der durch die
Treiberspulen in Bewegung gesetzt wird.

Mit einer Spezialfolie zum
Sichtbarmachen der Magnetfelder habe ich versucht, diese einigermassen
darzustellen. Es ist schwach sichtbar. Der Motor hat also 8 Polfelder.

Die Achse des längeren
Kapstanmotors.
Die Achse wird sich wohl auch bei längeren Standzeiten NICHT verbiegen.

Die 2 Sinterlager der Kapstanachse

Das vordere Sinterlager von
vorne

Das Laufwerk von vorne, ohne
den rechten Kapstanmotor. Da scheint jemand es sehr gut gemeint zu haben
mit Schmierfett. Dies sollte unbedingt entfernt werden. Gut zu erkennen sind
die beiden Bandteller.
Es gibt für die B710 Serie 2 Sorten von Bandteller. Dies ist die neue Version,
welche mit einer art Spannfutter
ähnlich einer Bohrmaschine, welche die Bandteller auf der Motorenachse
befestigt.

Auf der Schachtel rechts
ist die alte und schlechte Version des Bandtellers zu sehen.
Dieser wird mit wenigen Dornen auf der Achse befestigt, was leider nicht immer
gut hält.
Es kommt zum Drehen der Achse innerhalb des Bandtellers und somit kann das Band
nicht mehr
transportiert werden. Die alte Version erkennt man gut an den 3 von vorne sichtbaren
Schrauben.

Beide Kapstanmotoren sind
nun entfernt.

Das vordere Deckblech ist
entfernt und von innen fotografiert.
Gut zu sehen die beiden Bandteller-Bewegungssensoren.

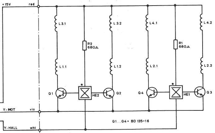
Geöffnete Treiberplatine
des Kapstanmotors. Die 4 roten Treiberspuhlen werden von den
Leistungstransistoren auf der rechten Seite angesteuert.
Die 2 kleinen schwarzen Kästchen mit den gelben Punkten sind die Sensoren,
die die
Bewegung der Kapstanmotoren aufnehmen und an die Regelkreise der Steuerplatine
zurückgeben.

Oft haben die Leistungstransistoren
durch ständiges erwärmen und abkalten schlechte (kalte) Lötstellen,
die dann nachgelötet werden müssen.

Die andere Seite der Kapstantreiberplatine.

Kapstanmotor

Kollektor-Spannung
gemessen gegen Masse am defekten Kapstan jedoch an der funktionierenden Hälfte.
Jeder Kapstan besteht aus zwei Hälften die die Schwungmasse antreiben.
Jede Hälfte ist von einem
Hallsensor (Magnetsensor) gesteuert. Die eine Hälfte funktioniert einwandfrei,
die andere
funktioniert zwar noch, jedoch hat sie keine Leistung mehr.
Weil das Lager nicht mehr sehr gut ist und einwenig schwergängig läuft
entstehen
bei diesem Kapstan dadurch tote Punkte. Diese ersten beiden Bilder stammen von
der noch funktionierenden Hälfte des Kapstan.

Basis-Steuer-Spannung am defekten Kapstan jedoch an der funktionierenden Hälfte.
Diese entsteht aus dem Hallsensor.

Kollektor-Spannung am defekten Kapstan an der defekten Hälfte

Basis-Steuer-Spannung am defekten Kapstan an der defekten Hälfte

Kollektor-Spannung am funktionierenden Kapstan

Basis-Steuer-Spannung am funktionierenden Kapstan

Hallsensor von Oben

Hallsensor von der Seite

B710MKII: Oben rechts
ist der optionale IR Print zu sehen,
gleich oberhalt des linken Drehknopfs.

B710MKII: In der
Bildmitte der optionale IR Print